Proyek Kampus Ramah Lingkungan Hong Kong untuk Sekolah Dasar dan Menengah
Rumah / Proyek / Proyek Kampus Ramah Lingkungan Hong Kong untuk Sekolah Dasar dan Menengah

Proyek Kampus Ramah Lingkungan Hong Kong untuk Sekolah Dasar dan Menengah

Proyek Kampus Hijau Hong Kong, yang diprakarsai oleh departemen pemerintah setempat, bertujuan untuk mengubah lebih dari 500 sekolah dasar dan menengah di Hong Kong menjadi kampus ramah lingkungan. Dengan total investasi lebih dari 100 juta RMB, proyek ini berfokus pada renovasi hemat energi. Hal ini melibatkan pemantauan dan pengelolaan konsumsi energi dari berbagai beban di sekolah, seperti AC dan penerangan di ruang kelas, serta sirkuit di asrama dan bangunan lainnya. Tujuannya adalah untuk menciptakan lingkungan pendidikan yang berkelanjutan dan hemat energi yang mengurangi emisi karbon dan menurunkan biaya operasional.

Proyek Kampus Ramah Lingkungan Hong Kong untuk Sekolah Dasar dan Menengah

Lokasi Proyek: Hong Kong, Cina

Hubungi Kami
  • Ikhtisar Proyek
  • Solusi dan Produk Terkait

    Solusi:
    Produk:
    Manajemen Efisiensi Energi Pengukur Energi Tiga Fasa ADL400 AC Pengukur Energi Multi-Fungsi AC ADL3000-E
    Solusi Manajemen Energi IoT
    Transformator Arus AKH-0,66/K 5A Unit Transmisi Data Cerdas AWT100



    Bea Cukai m eh Sakit Poi tidak

    Pemantauan Konsumsi Energi: Sekolah tidak memiliki pemantauan dan pengelolaan penggunaan energi yang efektif, seperti AC dan penerangan di ruang kelas, serta sirkuit di asrama dan gedung lainnya.
    Biaya Energi Tinggi: Sekolah menghadapi biaya konsumsi energi yang tinggi, dan tidak adanya cara yang jelas untuk mengidentifikasi dan mengendalikan peralatan dan perilaku yang membuang-buang energi.
    Kurangnya Pengambilan Keputusan Berdasarkan Data: Ada kesulitan dalam menghasilkan laporan konsumsi energi untuk memandu keputusan dan tindakan penghematan energi.


    Solusi Arel

    Acrel memberikan solusi manajemen energi yang komprehensif, termasuk komponen perangkat keras dan perangkat lunak:
    Perangkat keras:
    Pengukur Energi Multi-Saluran ADF400L: Meter ini dapat mengukur hingga 12 pengukuran akses langsung tiga fase atau 36 fase tunggal atau 12 pengukuran tiga fase melalui transformator arus. Mereka disukai karena akurasinya yang tinggi, pemasangan terpusat, manajemen terpusat, dan fleksibilitas pemasangan yang tinggi.
    Gerbang Cerdas AWT100: Unit Transfer Data, mendukung komunikasi 4G/WiFi/Ethernet/LoRa/LoRaWAN
    Perangkat Lunak:
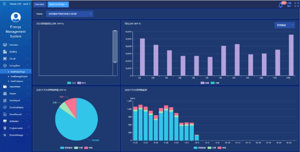
    Platform Acrel IoT EMS: Platform ini menyediakan pemantauan dan analisis data konsumsi energi secara real-time.
    Ini mendukung pembuatan laporan konsumsi energi, menawarkan dukungan data bagi manajemen sekolah untuk membuat keputusan hemat energi.



    Hasil & Manfaat Proyek

    • Peningkatan Efisiensi Energi: Dengan memantau dan menganalisis data konsumsi energi, sekolah dapat mengidentifikasi peralatan dan perilaku yang membuang-buang energi, sehingga memungkinkan dilakukannya tindakan penghematan energi yang ditargetkan dan meningkatkan efisiensi energi.
    • Pengurangan Biaya: Solusi ini membantu mengurangi biaya energi, sehingga mencapai operasional sekolah yang lebih berkelanjutan.
    • Pengambilan Keputusan Berdasarkan Data: Laporan konsumsi energi pada platform ini memberikan dukungan data yang berharga bagi manajemen sekolah untuk membuat keputusan hemat energi.
    • Manfaat Lingkungan: Mengurangi konsumsi energi mengurangi emisi karbon, berkontribusi terhadap perlindungan lingkungan dan selaras dengan tujuan inisiatif kampus hijau.


    Instalasi Terbang:

    ADF on site

Acrel Co., Ltd.